Acceso ágil y flexible a los datos
La toma de decisiones basada en datos es un factor crítico para el éxito de cualquier negocio. Desarrollamos informes automatizados que se adaptan a las necesidades específicas de cada cliente, asegurando que la información sea relevante y útil.
Generamos informes y dashboards que presentan la información de forma comprensible y accesible.
Adaptamos los informes a las necesidades específicas de cada cliente. Nuestros servicios se ajustan a las particularidades de cada cliente.
Todas nuestras prácticas de medición están alineadas con los principios de privacidad y protección de datos.
Ofrecemos soluciones de analítica de código abierto para garantizar flexibilidad y control al acceder a los datos.
Servicios de visualización
Selección de herramientas de visualización
Evaluamos y recomendamos las herramientas más adecuadas para las necesidades específicas de tu negocio, asegurando que se alineen con tus objetivos y faciliten la interpretación de datos.
Diseño de dashboards personalizados
Creamos dashboards a medida que presentan la información de manera clara y visualmente atractiva, permitiendo a los usuarios obtener insights rápidamente y tomar decisiones informadas.
Definición de indicadores clave de rendimiento (KPIs)
Ayudamos a identificar y definir los KPIs más relevantes para tu negocio, asegurando que se midan los aspectos críticos del rendimiento y se alineen con tus objetivos estratégicos.
Automatización de informes
Implementamos soluciones que automatizan la generación de informes, ahorrando tiempo y recursos, y asegurando que la información esté siempre actualizada y disponible para la toma de decisiones.
Desarrollo de dashboards interactivos
Creamos dashboards interactivos que permiten a los usuarios explorar los datos de manera dinámica, facilitando un análisis más profundo y personalizado según sus necesidades.
Formación y soporte en el uso de herramientas de visualización
Ofrecemos capacitación a los equipos para maximizar el uso de las herramientas de visualización, asegurando que todos los usuarios puedan interpretar y utilizar los datos de manera efectiva.
Consultoría sobre mejores prácticas en visualización de datos
Proporcionamos asesoramiento sobre las mejores prácticas en visualización de datos, ayudando a optimizar la presentación de la información y mejorar la comunicación de insights clave.
Mantenimiento y actualización de dashboards
Ofrecemos servicios de mantenimiento y actualización para asegurar que los dashboards sigan siendo relevantes y efectivos a medida que cambian las necesidades del negocio y los datos disponibles.
Herramientas que utilizamos
Utilizamos la herramienta que mejor se adapte a su presupuesto y a la casuística de su negocio, facilitando así una visualización efectiva y un análisis profundo de los datos. Habitualmente utilizamos herramientas Grafana o Metabase.

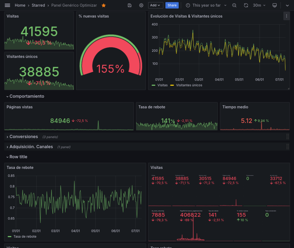
Facilitamos la comprensión de la información con dashboards efectivos


Obtenga un panel de control o informe de seguimiento bien diseñado que actúe como centro de control que proporcione una vista integral de los indicadores clave de rendimiento (KPI) y métricas relevantes para el negocio.
Al consolidar datos de diversas fuentes en un solo lugar, los equipos pueden identificar tendencias, patrones y anomalías.
Esta visualización clara y concisa de la información permite a los equipos tomar decisiones informadas y basadas en evidencia.
Preguntas frecuentes

¿Listo para tomar el control de su analítica web?
Servicios
Optimizar.info

Partner Oficial de Matomo
